Hyperliquid Portfolio Tracker
Paste any wallet address and see every open position, perp equity, and PnL source in real time — across all Hyperliquid perp pairs. Built for tracking smart money and whale wallets directly from on-chain data, not estimates.

The problem
Hyperliquid shows you a number. You don't know how you got there.
Which tokens made money?
How much did you pay in funding?
What's your real cost basis on HYPE?
Did that perp position actually outperform just holding spot?
One total PnL number doesn't answer any of that.
What you get
Full breakdown. Every source.
Track Any Hyperliquid Wallet
Public on-chain data. No API keys, no wallet connection required. Paste any wallet address – smart money wallets, whale wallets, or your own – and get the full picture across Hyperliquid perp pairs in real time.
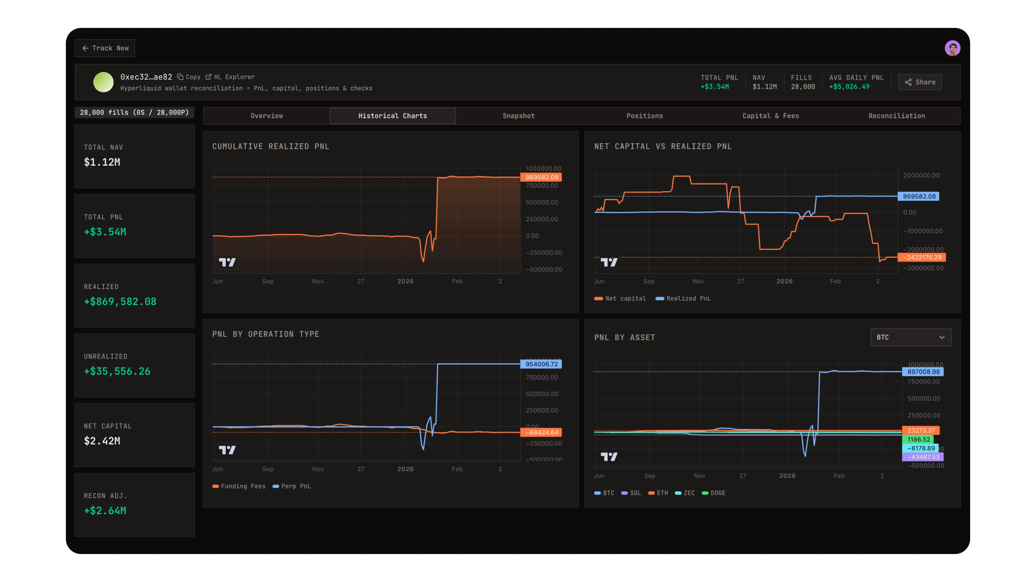
PnL Breakdown by Asset & Type
See exactly how much each token contributed — across spot trading, perp trading, funding payments, staking rewards, and vault yield. Realized and unrealized PnL, open positions, and perp equity size across Hyperliquid perp pairs.
Fund Performance Metrics (TWRR)
A deposit/withdrawal-neutral return index. Deposits and withdrawals don't distort performance. Built for fund managers — plug it straight into Sharpe ratio, drawdown analysis, and LP reports.
Full NAV Breakdown
Your wallet's Net Asset Value split into spot holdings, perp account value, staked HYPE, and vault equity. See how perp equity, open interest, and directional bias sit inside your total NAV, updated from live on-chain state.
Smart Money & Whale Tracker
Follow cohorts of Hyperliquid wallets, from smart money to whales with over 1M cumulative PnL. Monitor order flow, leverage, and directional bias across Hyperliquid perp pairs with on-chain alpha alerts.
Capital Flow History
Every deposit, withdrawal, bridge transfer, and internal send — itemized. See your total capital deployed and how it moved over time.
Historical Performance Charts
Cumulative PnL over time by category. Per-asset return curves. Capital deployed vs returns. Daily return distribution. All derived from actual on-chain history.
Accuracy You Can Verify
Every computation is checked against Hyperliquid's own portfolio API. NAV and PnL match to within 1%. When they don't, you'll see exactly why.
How it works
Four steps. Seconds to results.
Enter any Hyperliquid wallet address
We pull the complete on-chain history — every fill, funding event, transfer, and ledger entry
The engine reconstructs full PnL using the same formula as Hyperliquid, then breaks it down by asset and operation type
Results are verified against official balances.
No API keys. No wallet connection. Just an address.
Who it's for
Built for anyone who needs the real numbers.
Understand where your PnL actually comes from, not just the total.
Get deposit-neutral performance series for investor reporting.
Track any public wallet's full Hyperliquid activity.
Monitor Hyperliquid positions with full cost basis visibility.
Learn more
Trusted resources on Hyperliquid & performance analytics.
Hyperliquid docs
Official documentation for the Hyperliquid exchange, including concepts, risk engine details, and protocol design.
Read the Hyperliquid docsHyperliquid API reference
Explore the official API and endpoints used to fetch on-chain and trading data that power portfolio and PnL analytics.
View the Hyperliquid API docsTime-weighted return (TWRR)
Background on time-weighted rate of return and why it's used for deposit- and withdrawal-neutral performance measurement.
Learn more about TWRRCost basis & PnL concepts
Deeper explanation of cost basis, realized vs. unrealized PnL, and how they impact portfolio analytics and reporting.
Read about cost basis & PnLThese resources are maintained by their respective publishers. They're linked here because they provide useful background for understanding the analytics this tracker surfaces.
Paste a wallet. See everything.
On-chain data. No keys.